Kubernetes 환경에서 수많은 클러스터와 파드들이 정상적으로 동작하는지 좀비 프로세스는 없는지 등을 확인하려면 우리는 모니터링 툴의 도움을 받아야 합니다. 수많은 모니터링 툴 중 오늘은 Prometheus(시계열 DB), NodeExporter(메트릭 수집 Agent), Grafana(모니터링 시각화 오픈소스)의 개념과 사용법에 대해 알아보도록 하겠습니다.
Prometheus
Prometheus는 이벤트 모니터링 및 경고에 사용되는 무료 소프트웨어 응용 프로그램입니다. 유연한 쿼리 및 실시간 경고와 함께 HTTP 풀 모델을 사용하여 구축 된 시계열 데이터베이스에 실시간 메트릭을 기록합니다.

Prometheus의 동작과정은 node-exporter는 노드 별로 사용중인 매트릭(CPU, Memory, Disk)을 수집하고 HTTP 통신을 통해 매트릭 데이터를 가져갈 수 있게 /metrics라는 HTTP 엔드포인트를 제공합니다. Prometheus Server가 node-exporter의 엔드포인트로 HTTP GET 요청을 날려 매트릭 정보를 수집(Pull 방식)합니다.
일반적인 모니터링 서비스들은 서버에 Agent들을 설치하고, 각각 모니터링 하는 서버로 데이터를 보내고 이를 저장하여 관련 내용들을 보여주게 된다. 하지만 Prometheus의 경우는 각 서버에 exporter를 설치하고 이를 Prometheus Server에서 일정 시간마다 데이터를 가져가는 Pull방식을 사용하고 있습니다. 이러한 이유로 모니터링이 되는 서버에 부하가 적습니다.
수집한 정보는 Prometheus WEB UI에서 확인할 수 있으나 Grafana를 같이 사용하는 이유는 시각화에 대한 지원이 미흡하여 Grafana와 같이 사용하는 것 같습니다. 추가로 alertmanager를 사용하여 알람(Notification)을 보낼 수 있고, 여러 Exporter 종류가 존재하며 GPU 관련 지표를 가져오고 싶다면 Nvidia에서 만든 dcgm-exporter를 사용하여 가져올 수 있습니다. Prometheus 파드가 죽었을 경우 매트릭 손실이 일어날 수 있기 때문에 Prometheus에 대한 스토리지를 따로 마운트해주면 됩니다.
Grafana
Grafana는 다중 플랫폼 오픈 소스 분석 및 대화 형 시각화 웹 애플리케이션입니다. 지원되는 데이터 소스(Prometheus)에 연결되면 웹에 대한 차트, 그래프 및 경고를 제공합니다. 추가 기능이있는 Grafana Enterprise 버전도 사용할 수 있습니다.
Grafana를 수집한 매트릭 데이터에 대한 시각화 용도로만 사용해보았는지 시스템 로그 같은 데이터도 시각화에 사용할 수 있다고 합니다. 또 경고(Alerts) 기능을 제공하여 시스템 문제가 발생한 순간의 문제를 식별할 수 있습니다. 경고 규칙 조건이 충족되면 Grafana는 해당 경고에 대해 구성된 채널에 경고를 통지합니다.
Grafana를 사용해보면서 느낀 가장 큰 장점은 커뮤니티가 활성화되어있어 대시보드를 만들 필요 없이 사용자들이 만들어놓은 대시보드를 import 하여 사용할 수 있다는 것입니다. (oh my zsh의 테마변경하는 것처럼 간편하게 되어있습니다.)
설치(Mac OS 사용자 기준)
- minikube v1.18.1 (kubernetes v1.20.2)
- Kubernetes 환경을 로컬에서 간단하게 구축할 수 있는 도구
- kubectl
- Command 명령어로 Kubernetes 리소스들을 관리할 수 있는 도구
- Helm3
- Kubernetes Package Manager; 애플리케이션을 보다 빠르게 배포 관리할 수 있도록 해주는 도구
# minikube
brew install minikube
# kubectl
brew install kubectl
# helm
brew install helm
# minikube 동작
minikube start
설치된 minikube를 minikube start로 실행시키면, minikube cluster(Kubernetes)를 사용할 수 있습니다.
우리는 monitor라는 네임스페이스를 생성하고, monitor 네임스페이스로 이동하여 Prometheus, Grafana를 설치해주도록 하겠습니다.
# monitor namespace 생성
kubectl create namespace monitor
# 생성한 monitor namespace로 이동
kubectl set-context --current --namespace monitor
Prometheus 설치
# helm repository에 prometheus-community라는 이름으로 repo URL을 추가
helm repo add prometheus-community https://prometheus-community.github.io/helm-charts
# prometheus 설치
helm install prometheus prometheus-community/prometheus

Prometheus가 설치되었고 간단한 NOTES와 가이드가 출력됩니다.
먼저 현재 monitor 네임스페이스 안에 Prometheus 관련 파드들이 생성되었는지 확인해보겠습니다.
kubectl get pod

- alertmanager: 앞서 말씀드렸던 alerts을 관리하는 파드입니다.
- kube-state-metrics: Kubernetes Cluster 내부의 자원(CPU, 메모리, 디스크 및 각 컨테이너가 사용하고 있는 리소스 현황, 네트워크 I/O, 정상 컨테이너, 비정상 컨테이너 개수 등)에 대한 매트릭을 수집해주는 exporter입니다.
- node-exporter: 서버 노드의 자원에 대한 매트릭을 수집해주는 exporter입니다.
- pushgateway: 매트릭을 푸시할 수 있는 중간 서비스입니다.
- server: Prometheus WEB UI를 띄울 수 있는 서버입니다.
prometheus-server 파드를 포트포워딩하여 로컬호스트에서 접속해보겠습니다.
kubectl port-forward prometheus-server-xxx 9090


localhost:9090으로 접속해서 제대로 연결되었는지 확인해보기 위해 kubelet_running_pods라는 쿼리를 실행하니 12개의 파드가 실행 중이라는 결과가 나왔고, kubectl을 사용하여 실행 중인 파드의 개 수가 12개가 나오는지 확인해보겠습니다.

모든 네임스페이스에 생성되어있는 파드의 개 수를 세어보니 12개의 파드가 실행중입니다.
Helm을 통해 손쉽게 Prometheus를 설치하였고, 동작하는지도 확인해봤습니다.
Grafana 설치
# helm repository 추가
helm repo add grafana https://grafana.github.io/helm-charts
# helm install grafana
helm install grafana grafana/grafana

설치를 하고 나서 사진에 나와있는 가이드를 따라 admin user의 패스워드를 알아내고, 앞서 설정한 Prometheus처럼 포트 포워딩하여 Grafana WEB UI로 접속해보겠습니다.
# admin user의 패스워드 출력
kubectl get secret --namespace monitor grafana -o jsonpath="{.data.admin-password}" | base64 --decode ; echo
# Grafana 포트포워딩
kubectl port-forward grafana-xxx 3000


Prometheus Server가 localhost:9090으로 포트 포워딩되어있으니 그대로 입력해주도록 하겠습니다. 해당 과정을 진행하면서 두 가지 이슈가 발생하였고, 이에 따른 해결방법은 아래와 같습니다.
- Prometheus가 targets을 가져오지 못하는 이슈 - github.com/prometheus/prometheus/issues/8243
Prometheus Helm Charts를 삭제했다가 다시 생성
$ helm delete prometheus 후 앞서 진행한 설치 과정을 진행 - Grafana에서 DataSource(Prometheus -> localhost:9090)을 가져오지 못하는 문제 - github.com/grafana/grafana/issues/14629
사진에 HTTP 안에 Access 방식을 Browser로 변경하고, 주소는 http://localhost:9090으로 변경
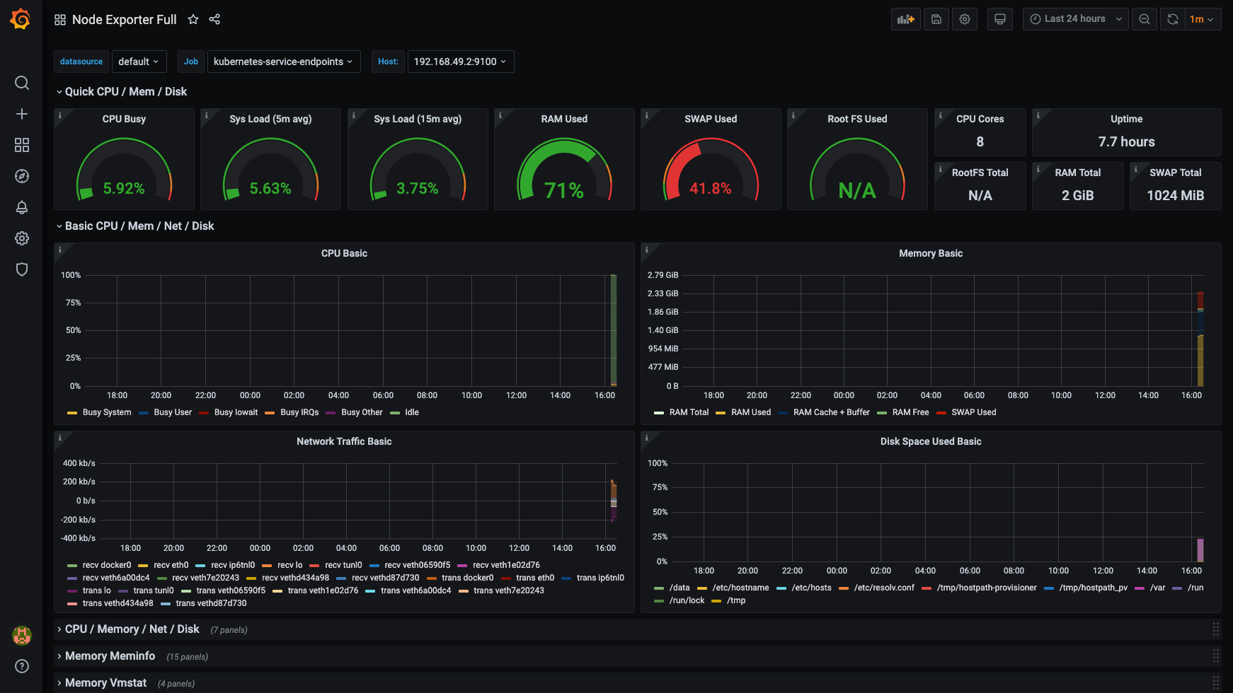
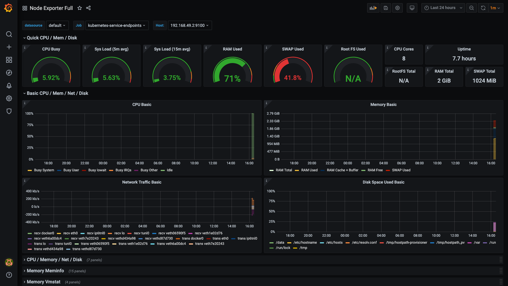
마지막으로 마음에 드는 대시보드를 찾아 import 해주도록 하겠습니다. 대시보드 리스트는 여기서 확인할 수 있습니다.
grafana.com/grafana/dashboards
Grafana Dashboards - discover and share dashboards for Grafana.
Grafana.com provides a central repository where the community can come together to discover and share dashboards.
grafana.com

원하는 대시보드를 찾았으면 Get this dashboard에 있는 숫자를 복사한 뒤 Grafana에 Import 해줍니다.


Reference
- blog.marcnuri.com/prometheus-grafana-setup-minikube/
마무리
minikube 환경에서 Prometheus + Grafana를 이용하여 minikube cluster의 지표를 추출하여 시각화까지 진행해보았습니다.
Helm이 없었다면 설치 과정이 꽤나 번거로운 작업이지만 Helm이 있어 정말 간단하게 설치할 수 있었습니다.
진행하는 프로젝트에 모니터링을 도입하기 전에 간단하게 설치해보고 알아보면서 작성한 글이기 때문에 깊은 내용은 다루지 못하였습니다.
프로젝트를 진행하면서 커스텀하게 쿼리를 작성한다던가 alerts, targets, PV 등 추가로 알게 되는 내용이 있다면 정리하여 2편을 작성해보도록 하겠습니다.
글 내용에 대한 피드백이나 잘못된 부분이 있으면 댓글로 알려주시면 감사하겠습니다.
'Devops' 카테고리의 다른 글
| 앤서블(Ansible) 이란? (2) | 2025.06.25 |
|---|---|
| Jenkins X v3 란 무엇인가? - 1 (0) | 2021.02.21 |
| 주니어 개발자의 Argo Workflow, Events 사용기 - 2 (2) | 2021.02.07 |
| Argo Workflow 란 무엇인가? - 1 (0) | 2021.01.09 |
| [AWS STS] error: You must be logged in to the server (Unauthorized) 삽질일기 (0) | 2020.10.21 |
댓글